跳到内容

普罗米修斯出口商地位

图像

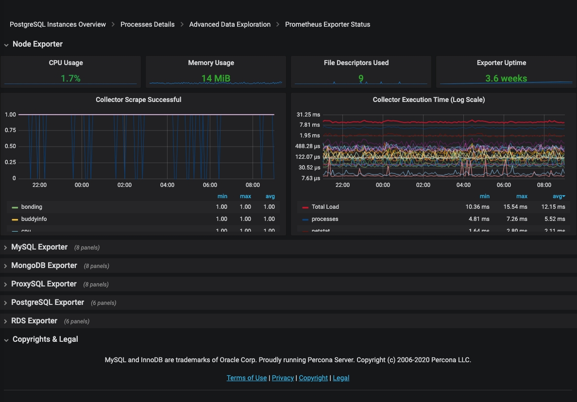
Prometheus出口商状态仪表板报告PMM使用的Prometheus出口商所消耗的资源。对于每个出口商,此仪表板显示以下信息:

  • CPU使用率
  • 内存使用情况
  • 使用的文件描述符
  • 出口国正常运行时间

最近更新:2023-03-30
Baidu
map