MongoDB实例摘要¶
命令操作¶
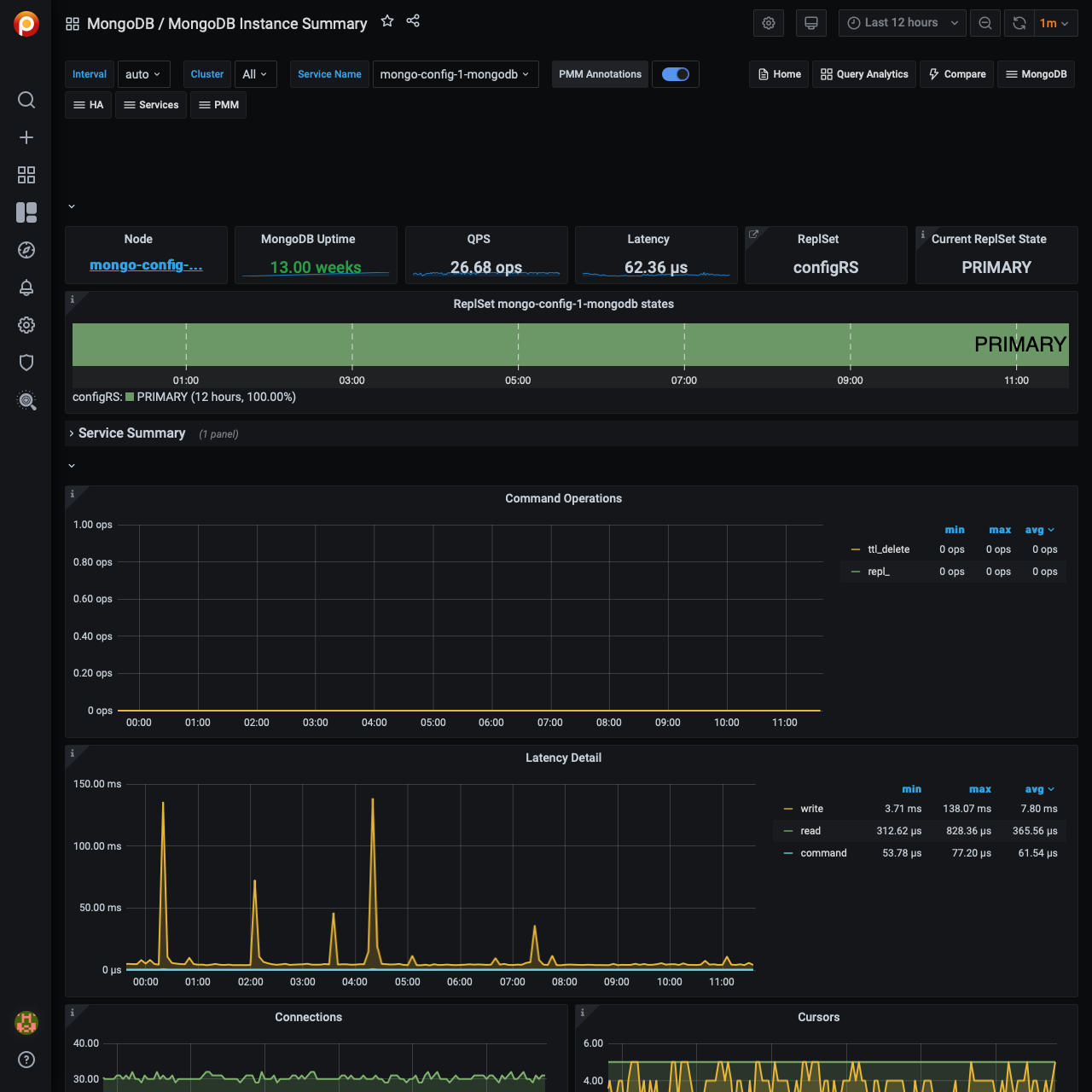
按传统有线协议类型分类的操作或复制操作/秒(查询,插入,更新,删除,getmore).并且(从内部TTL线程)docs按TTL索引删除/秒。
延迟的细节¶
操作的平均延迟(按读、写或(其他)命令分类)
连接¶
TCP连接(传入)
游标¶
打开的游标。包括空闲游标。
文档操作¶
每秒钟插入、更新、删除或返回的文档。(不是1对1的操作计数。)
排队操作¶
由于锁而导致操作排队。
查询效率¶
返回的文档或扫描的索引条目/扫描的完整文档的比例
扫描和移动对象¶
此面板显示对象的数量(数据和scanned_objects)和索引(扫描)),以及由于文档的大小不断增加而转移到新位置的文档数量。移动的文档只适用于MMAPv1存储引擎。
每个盘写时间¶
遗留驱动程序操作:每秒执行的时间数和总和每个盘命令确认写关注。
每个盘写操作¶
遗留驱动程序操作:数目每个盘试图确认写关注时超时的命令。
维护活动¶
此面板显示给定时间段内平均每秒断言事件的数量。在大多数情况下,断言是微不足道的,但是如果该计数器峰值或持续高,则需要检查日志文件。
页面错误¶
Unix或windows内存页错误。不一定来自MongoDB。
最近更新:2023-03-30
