磁盘的详细信息¶
挂载点¶
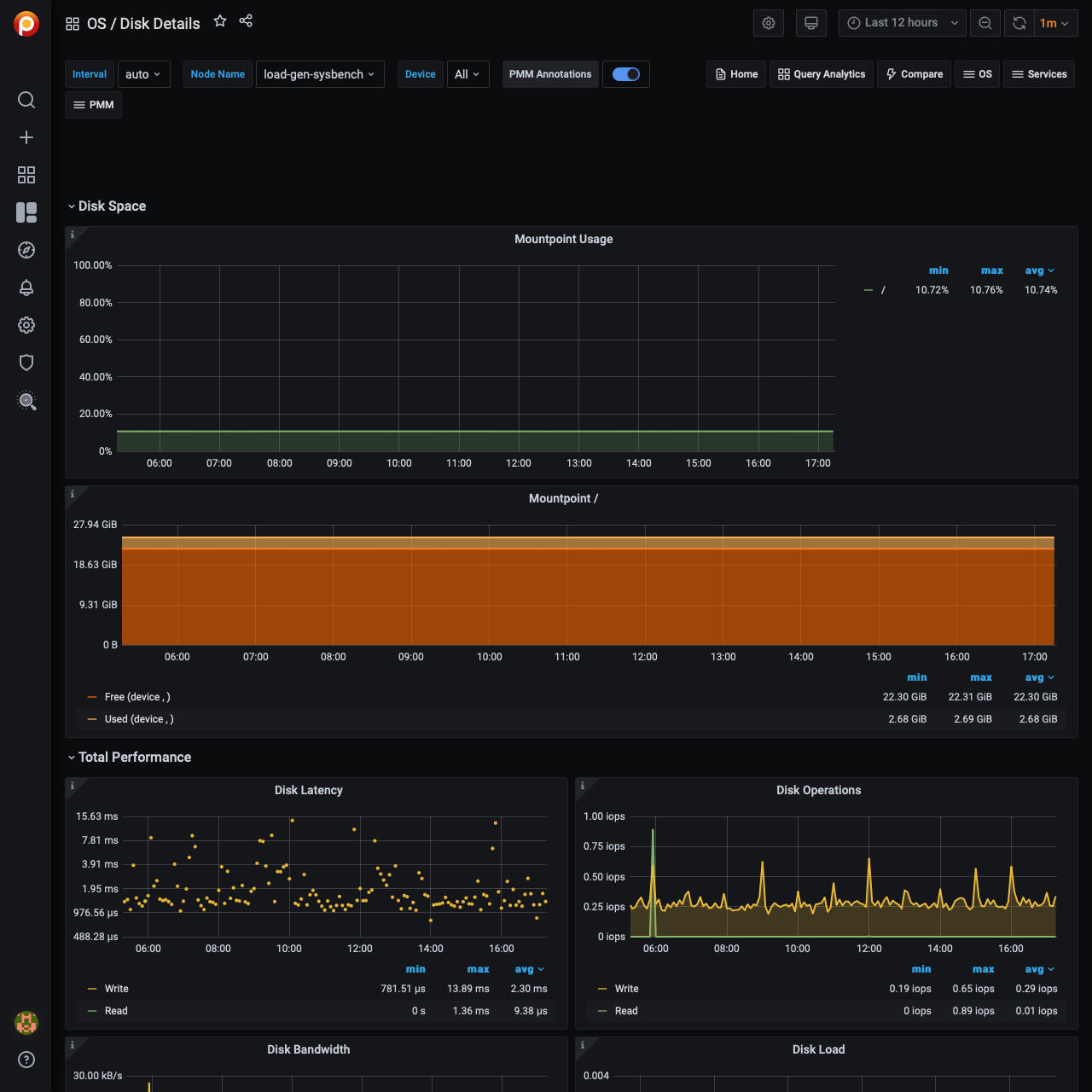
显示系统上定义的每个挂载点的磁盘空间利用率百分比。让某些挂载点的空间利用率接近100%并不好,因为可能出现“磁盘已满”错误,从而阻塞某个服务,甚至导致整个系统崩溃。
在挂载点接近100%的情况下,考虑删除未使用的文件或扩大分配给挂载点的空间。
挂载点¶
显示指定挂载点的磁盘空间使用情况。
使用是使用的空间量。
免费的是未使用的空间量。
+免费使用分配给挂载点的总磁盘空间。
有免费的接近0 B是不好的,因为出现“磁盘已满”错误的风险可能会阻塞其中一个服务,甚至导致整个系统崩溃。
在Free接近0 B的情况下,考虑删除未使用的文件或扩大分配给挂载点的空间。
磁盘延迟时间¶
显示读写IO设备的平均延迟。对于高负载存储,高于典型的延迟表示饱和(过载),并且经常导致性能问题。延迟高于正常水平也可能表明存在内部存储问题。
磁盘操作¶
显示不同设备正在服务的物理IOs(读取和写入)数量。所服务的IOs数量的峰值通常对应于IO子系统过载导致的性能问题。
磁盘带宽¶
显示存储正在处理的读写量。这可以更好地衡量网络连接和SSD存储的IO容量使用情况,因为它通常是带宽有限的。写入磁盘的数据量可以用来估计Flash存储的生命周期。
磁盘负载¶
以未完成请求的平均数量显示在不同时间段内读取或写入的磁盘负载量。高磁盘负载可以很好地衡量实际存储利用率。不同的存储类型处理负载的方式不同——一些存储类型在低负载时显示延迟增加,另一些存储类型可以处理高负载而没有任何问题。
磁盘IO利用率¶
显示当至少有一个IO请求正在运行时,磁盘利用率占时间的百分比。它的设计是为了匹配iostat工具中的可用利用率。它不是真实IO容量利用率的很好度量。可以考虑查看IO延迟和磁盘负载图。
平均磁盘操作合并比¶
展示了操作系统如何有效地将逻辑IO请求合并为物理请求。这是一个很好的IO局部性度量,可用于工作负载描述。
磁盘IO大小¶
显示单个磁盘操作的平均大小。
最近更新:2023-03-30
