网络信息¶
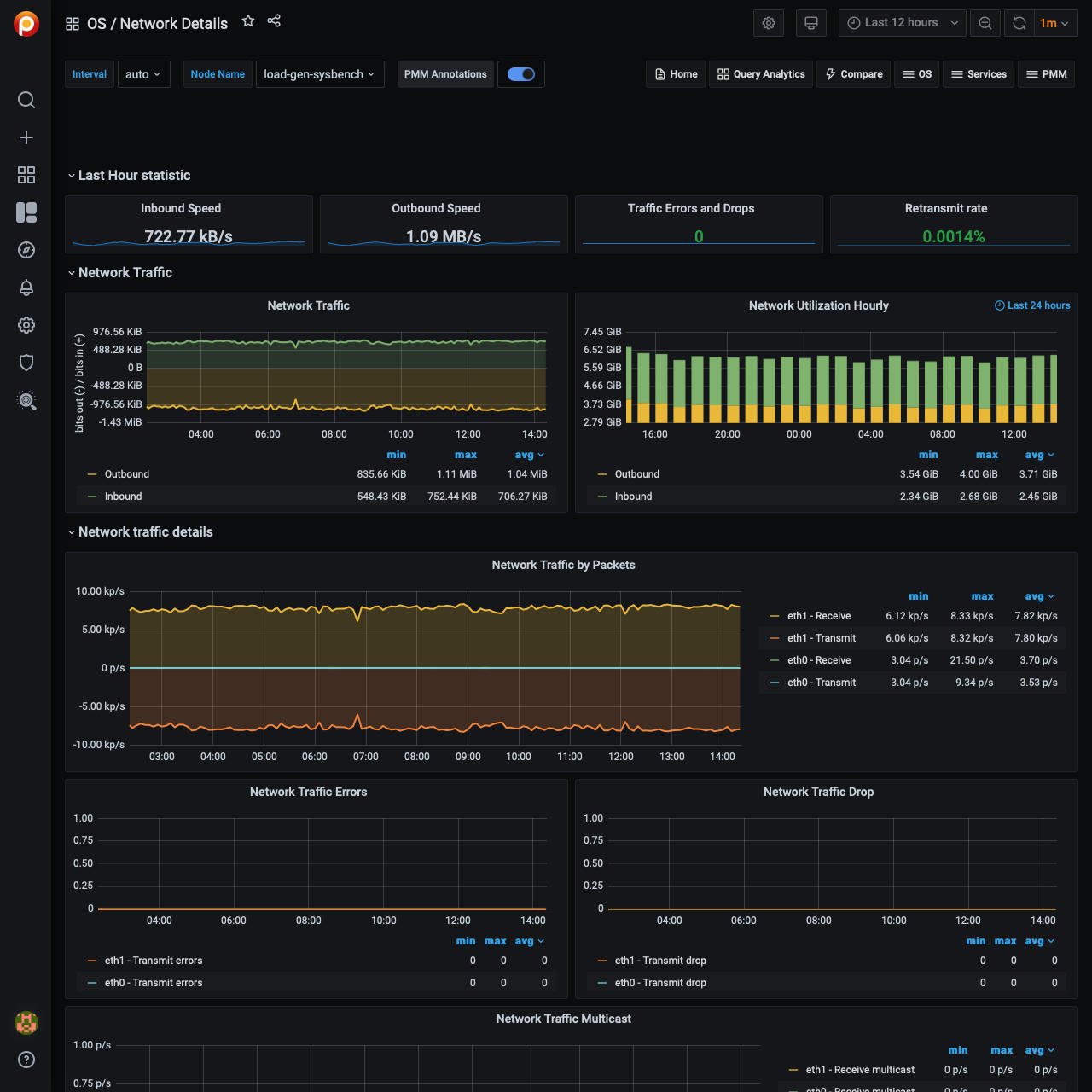
最近一小时统计¶
本节报告入站速度,出站速度,交通错误和下降,重新发送速率.
网络流量¶
本节包含网络流量而且每小时网络利用率指标。
网络流量明细¶
本节提供以下指标:
- 按包计算的网络流量
- 网络流量错误
- 网络流量下降
- 网络流量组播
网络Netstat TCP¶
本节提供以下指标:
- 用于重传的超时值
- 最小TCP重传超时时间
- 最大TCP重传超时时间
- Netstat: TCP
- TCP段
网络Netstat UDP¶
在本节中,你可以找到以下指标:
- Netstat: UDP
- UDP Lite
图表在UDP Lite度量提供了以下统计数据:
-
InDatagrams - 包收到了
-
OutDatagrams - 发送的数据包
-
InCsumErrors - 带有校验和错误的数据报
-
InErrors - 无法传递给应用程序的数据报
-
RcvbufErrors - 没有足够的套接字缓冲内存来接收的数据报
-
SndbufErrors - 没有足够的套接字缓冲内存来传输的数据报
-
NoPorts - 在没有监听器的端口上接收的数据报
ICMP¶
本节有以下指标:
- ICMP错误
- 消息/重定向
- 遥相呼应。
- 时间戳/面具请求
ICMP错误¶
-
InErrors - 实体接收到的消息,但被确定为具有特定于ICMP的错误(错误的ICMP校验和,错误的长度等)
-
OutErrors - 这个实体由于在ICMP中发现的问题而没有发送的消息,例如缺少缓冲区
-
InDestUnreachs - 目的地收到不可达的消息
-
OutDestUnreachs - 目的发送不可达的消息
-
InType3 - 目的地不可到达
-
OutType3 - 目的地不可到达
-
InCsumErrors - 带有ICMP校验和错误的消息
-
InTimeExcds - 接收到的消息超过时间
消息/重定向¶
-
InMsgs -
实体接收到的消息。请注意,此计数器包括所有由
icmpInErrors -
InRedirects - 重定向收到的消息
-
OutMsgs -
此实体试图发送的消息。请注意,此计数器包括所有由
icmpOutErrors -
OutRedirects - 重定向发送的消息。对于主机,该对象将始终为零,因为主机不发送重定向
遥相呼应。¶
-
InEchoReps - Echo收到的回复消息
-
InEchos - 收到的Echo (request)消息
-
OutEchoReps - Echo已发送的应答消息
-
OutEchos - 发送Echo (request)消息
时间戳/面具请求¶
-
InAddrMaskReps - 地址掩码收到的回复消息
-
InAddrMasks - 地址掩码收到的请求报文
-
OutAddrMaskReps - 地址掩码回复发送的消息
-
OutAddrMasks - 地址掩码发送的请求报文
-
InTimestampReps - 时间戳收到的回复消息
-
InTimestamps - 接收到的时间戳请求消息
-
OutTimestampReps - 时间戳发送的回复消息
-
OutTimestamps - 时间戳发送的请求消息
最近更新:2023-03-30
