细节
-
错误
-
状态: Done">完成
-
媒介
-
解决方法: 固定
-
2.8.0
-
没有一个
-
0
-
平台Sprint 21
-
是的
-
是的
描述
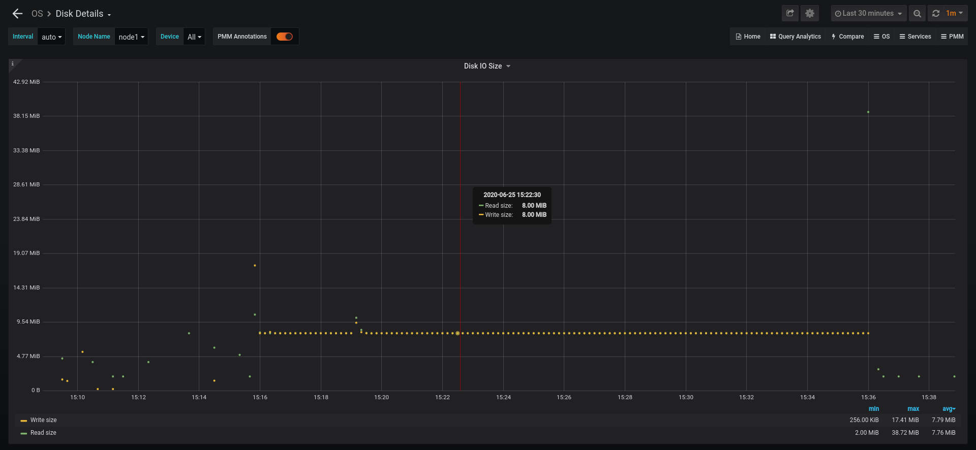
面板“磁盘IO大小”“OS /磁盘细节”仪表板显示错误数据,平均IO大小乘以512。
源磁盘IO尺寸面板
总和(率(node_disk_read_bytes_total {node_name = " $ node_name ",设备= ~“装置”美元}[$ __interval]) * 512 /率(node_disk_reads_completed_total {node_name = " $ node_name ",设备= ~“装置”美元}[$ __interval])) > 0或(愤怒(node_disk_read_bytes_total {node_name = " $ node_name ",设备= ~“装置”美元}[5 m]) * 512 /愤怒(node_disk_reads_completed_total {node_name = " $ node_name ",设备= ~“装置”美元}[5 m])) > 0)和((率(node_disk_written_bytes_total {node_name = " $ node_name ",设备= ~“装置”美元}[$ __interval]) * 512 /率(node_disk_writes_completed_total {node_name = " $ node_name ",设备= ~“装置”美元}[$ __interval])) > 0或(愤怒(node_disk_written_bytes_total {node_name = " $ node_name ",设备= ~“装置”美元}[5 m]) * 512 /愤怒(node_disk_writes_completed_total {node_name = " $ node_name ",设备= ~“装置”美元}[5 m])) > 0)
自2018年初以来普罗米修斯这些指标转向实际字节而不是行业。看到https://github.com/prometheus/node_exporter/blob/master/collector/diskstats_linux.go L105和https://github.com/prometheus/node_exporter/pull/787
可以很容易地证实了FIO测试一个闲置的服务器上运行。
fio命令
# fio - name = randrw - rw = randrw直接= 1——ioengine = libaio——废话= 16 k numjobs = 4——rwmixread = 30——大小= 1 g——运行时= 1200——group_reporting time_based
这应该(并)生成一个稳定的16 kb-sized IO请求,但磁盘IO的大小将显示源源不断的8 mb-sized IO请求,或512倍。
