作为一个MySQL数据库管理员,密切关注您的MySQL服务器的性能是至关重要的,以确保最佳的数据库操作。这样raybet雷竞技竞猜在线官网的监控工具raybetapp官方下载 (PMM)是一种流行的有效监测MySQL开源选项中选择性能。raybet雷竞技竞猜在线官网
然而,简单的部署监控工具是不够的;raybet雷竞技竞猜在线官网你需要知道哪些关键性能指标(kpi)监测获得洞察你的MySQL服务器的健康和性能。raybet雷竞技竞猜在线官网
在这个博客中,我们将探索各种MySQL kpi基本和必要的跟踪使用PMM等监控工具。raybet雷竞技竞猜在线官网我们还将讨论有关配置变量考虑到可以影响这些kpi,帮助您全面了解您的MySQL服务器的性能和效率。
让我们深入了解(和)有效地监控MySQL性能,随着PMM的例子,通过理解的关键kpi观看。raybet雷竞技竞猜在线官网
数据库正常运行时间和可用性
raybet雷竞技竞猜在线官网监控数据库正常运行时间和可用性是至关重要的,因为它直接影响关键数据的可用性和性能的应用程序或网站,依靠MySQL数据库。
PMM监raybet雷竞技竞猜在线官网视器MySQL运行时间:

|
1
|
显示
全球
状态
就像
“运行时间”
;
|
指示的时间(秒)自从上次运行的MySQL服务器重新启动。
查询性能
查询性能是一个关键性能指标(KPI)在MySQL,它措施查询执行的效率和速度。这包括指标如查询执行时间,每秒执行的查询数,和查询缓存的利用率和自适应哈希索引。
太多的慢速查询,查询效率低下,或者长时间运行的查询可以显示潜在的性能问题,可能产生负面影响数据库的性能以及为什么监视查询性能是至关重要的。raybet雷竞技竞猜在线官网
PMM,我们有以下面板显示查询执行和总结模式的要点。这不是一个详尽的清单,而是我们可以看到的一个例子。
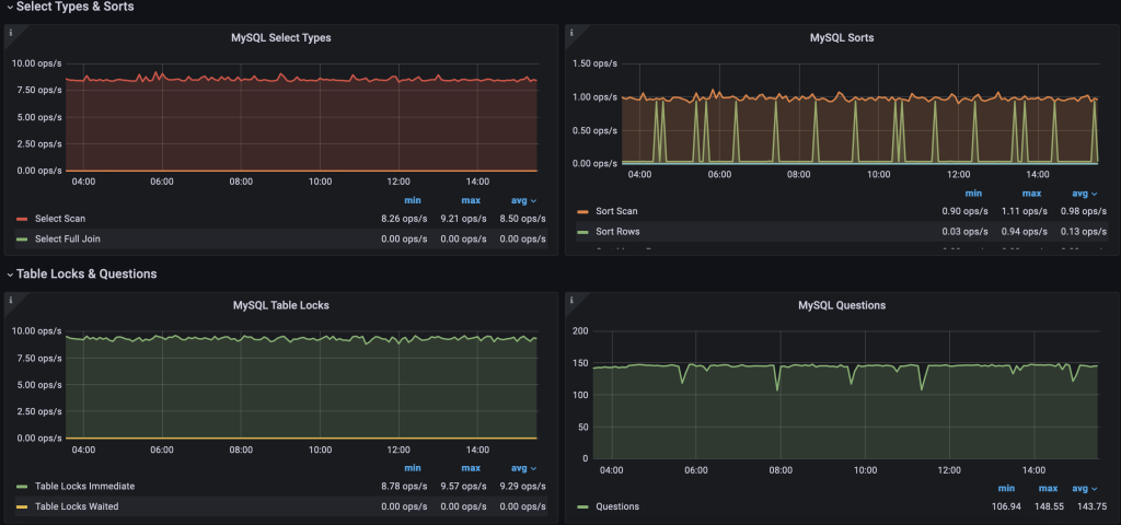
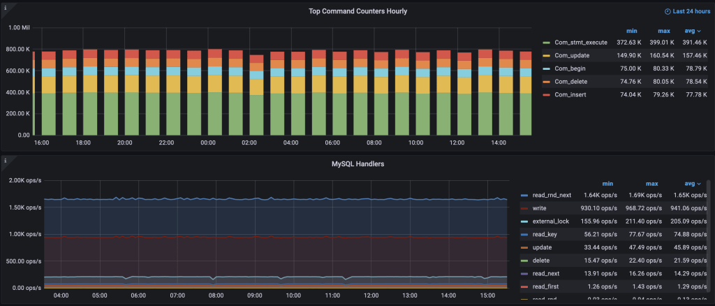
慢速查询记录的数量

选择类型、各种锁,和总对数据库的问题

命令计数器和处理程序使用的给一个总体流量汇总查询

而且,PMM也有查询分析给执行更详细信息查询。
查询分析

你应该注意这些状态变量,例如:
|
1
2
|
显示
全球
状态
就像
“% %排序”
;
显示
全球
状态
就像
% %缓慢的
;
|
一些配置变量需要注意的:
- slow_query_log:启用/禁用慢查询日志。
- long_query_time:定义了查询执行时间的阈值,和查询花费的时间要比这个阈值被认为是缓慢和记录进行进一步分析
- 通过innodb_buffer_pool_size:集InnoDB缓冲池的大小。
- 查询缓存:禁用(query_cache_size: 0, query_cache_type:关闭)
- innodb_adaptive_hash_index:检查自适应哈希索引使用来确定它的效率。
索引效率
raybet雷竞技竞猜在线官网监控在MySQL索引效率包括分析查询性能,使用解释语句,利用性能监控工具,检查错误日志,定期执行索引维护和基准测试/测试。这种KPI也直接关系到查询性能,帮助改善它。
有多个表MySQL内部系统管理,派上用场,识别效率指标,仅举几例:sys。schema_unused_indexes, information_schema.index_statistics。
pt-duplicate-key-checker是另一个雷竞技下载官网Percona工具包实用程序来消除重复索引和索引效率的提高。
连接使用
连接的使用是一个重要的关键绩效指标(KPI)在MySQL,它包括跟踪并发连接到MySQL服务器的数量,并确保它不超过允许限制。配置连接设置不当会造成灾难性后果的生产数据库,导致它成为连接峰值期间无法访问,甚至出现内存不足(伯父)杀死了MySQL的守护进程。
通过监raybet雷竞技竞猜在线官网视和管理连接使用,您可以主动识别和解决潜在的问题,如连接峰值,资源枯竭,或不当配置MySQL数据库的可用性和性能的影响。
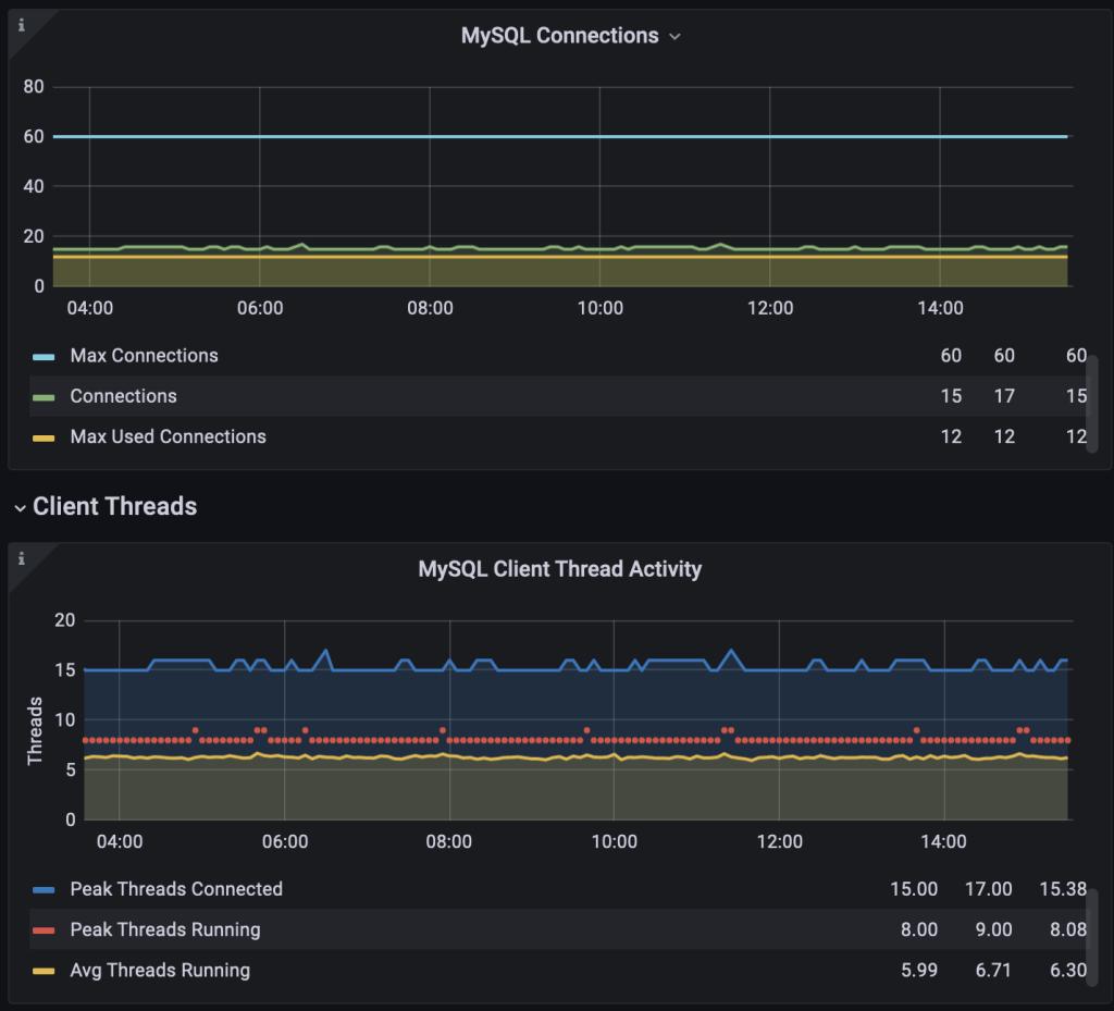
PMM抓住了MySQL连接矩阵

必须提供适当的max_connections并监视max_used_connections max_used_connectioraybet雷竞技竞猜在线官网ns_time回顾马克思的历史使用估计的交通。
实施适当的连接池或选择合适的连接设置可以帮助优化资源利用率和减少停机时间或性能下降。提示提示,ProxySQL有帮助。
CPU和内存使用情况
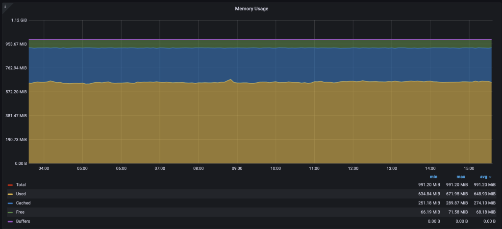
raybet雷竞技竞猜在线官网监控MySQL服务器的CPU和内存使用率,以确保高效的资源利用率。建议有一个专门生产MySQL服务器,可以根据需要独立索赔系统资源。说,还应该监视的用法,我们将展示交通施压。raybet雷竞技竞猜在线官网
PMM仪表板,CPU利用率和记忆的细节

最有效的内存配置变量,通过innodb_buffer_pool_size, InnoDB缓冲池的大小。
另一个相关的变量,innodb_buffer_pool_instances,确定缓冲池的数量为InnoDB存储引擎实例,可以提高多核系统的性能通过减少争用缓冲池门闩。
也就是说,CPU或内存使用量不仅限于这两个变量配置,并进一步分析需要跟踪是什么导致使用峰值。我们的意思是他们为MySQL的性能是至关重要的。
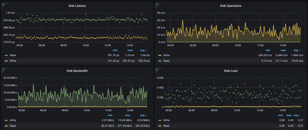
磁盘空间使用情况
raybet雷竞技竞猜在线官网监视磁盘空间使用MySQL数据文件,日志文件和临时文件。
你可以检查支离破碎的表、binary-logs和重复或冗余索引来回收空间。作为一项最佳实践,建议有不同的坐骑为MySQL数据与特定的系统配置和日志文件。
PMM磁盘的详细信息,包括磁盘使用情况以及磁盘性能图表

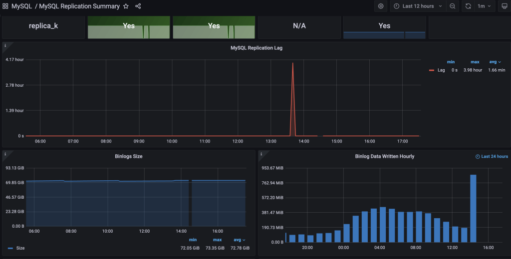
复制延迟
raybet雷竞技竞猜在线官网监控复制延迟是很重要的,因为它可以影响的一致性和可靠性数据跨多个数据库实例复制设置。
复制延迟可能发生由于网络延迟等各种因素,系统资源限制,复杂的事务,或大量的写在主/主数据库。如果复制延迟太高了,它可以导致陈旧或过时的副本/从数据库的数据,导致数据的不一致和潜在的应用程序问题。
PMM——MySQL复制摘要仪表板

相关的配置或状态变量来考虑:
- Seconds_Behind_Master:显示复制状态命令,该值表示的复制延迟秒数。
一个可能的改善滞后是利用并行复制。
备份和恢复指标
备份和恢复指标是关键性能指标(kpi)的MySQL提供洞察可靠性、备份和恢复过程的效率和有效性。包括备份的成功率,备份时间、恢复时间目标(RTO),恢复点目标(RPO),和备份存储利用率。raybet雷竞技竞猜在线官网监控这些指标有助于确保数据保护,减少停机时间,确保业务连续性。
你不仅要监控备份挂载磁盘空间日志也定期测raybet雷竞技竞猜在线官网试和备份恢复和日志来匹配RPO和RTO目标。
错误率
MySQL错误日志包含错误信息,警告,发生在MySQL数据库和其他问题。通过监raybet雷竞技竞猜在线官网控错误日志,您可以快速识别并解决任何可能出现的问题,如不正确的查询,丢失或破坏数据或数据库服务器配置问题。
- error_log:指定MySQL错误日志的位置。
结论
在这个博客上,我们讨论了基本的MySQL使用PMM的关键性能指标(kpi)。通过监raybet雷竞技竞猜在线官网控这些kpi,比如数据库正常运行时间和可用性、查询性能,索引效率,连接使用,CPU和内存使用量,磁盘空间使用,复制滞后,备份和恢复指标,和错误率,您可以获得有价值的洞察你的MySQL服务器的健康和性能。
注意,具体配置变量及其最优值可能取决于MySQL版本,系统硬件、工作负载,和其他因素。重要的是要彻底了解MySQL配置变量及其影响做任何更改之前和仔细监控配置更改的影响,以确保他们改善所需的kpi。raybet雷竞技竞猜在线官网
雷竞技下载官网Praybet雷竞技竞猜在线官网ercona监视和管理是一种优秀的开源数据库监视解决方案。它能帮助你降低复杂性、优化性能和改善关键业务数据库的安全环境中,无论他们在那里部署。







